Skip to main content

Logging

Log Proxy input, output, and exceptions using:

  • Langfuse
  • OpenTelemetry
  • GCS, s3, Azure (Blob) Buckets
  • AWS SQS
  • Lunary
  • MLflow
  • Deepeval
  • Custom Callbacks - Custom code and API endpoints
  • Langsmith
  • DataDog
  • DynamoDB
  • etc.

Getting the LiteLLM Call IDโ€‹

LiteLLM generates a unique call_id for each request. This call_id can be used to track the request across the system. This can be very useful for finding the info for a particular request in a logging system like one of the systems mentioned in this page.

curl -i -sSL --location 'http://0.0.0.0:4000/chat/completions' \
--header 'Authorization: Bearer sk-1234' \
--header 'Content-Type: application/json' \
--data '{
"model": "gpt-3.5-turbo",
"messages": [{"role": "user", "content": "what llm are you"}]
}' | grep 'x-litellm'

The output of this is:

x-litellm-call-id: b980db26-9512-45cc-b1da-c511a363b83f
x-litellm-model-id: cb41bc03f4c33d310019bae8c5afdb1af0a8f97b36a234405a9807614988457c
x-litellm-model-api-base: https://x-example-1234.openai.azure.com
x-litellm-version: 1.40.21
x-litellm-response-cost: 2.85e-05
x-litellm-key-tpm-limit: None
x-litellm-key-rpm-limit: None

A number of these headers could be useful for troubleshooting, but the x-litellm-call-id is the one that is most useful for tracking a request across components in your system, including in logging tools.

Logging Featuresโ€‹

Redact Messages, Response Contentโ€‹

Set litellm.turn_off_message_logging=True This will prevent the messages and responses from being logged to your logging provider, but request metadata - e.g. spend, will still be tracked. Useful for privacy/compliance when handling sensitive data.

**1. Setup config.yaml **

model_list:
- model_name: gpt-3.5-turbo
litellm_params:
model: gpt-3.5-turbo
litellm_settings:
success_callback: ["langfuse"]
turn_off_message_logging: True # ๐Ÿ‘ˆ Key Change

2. Send request

curl --location 'http://0.0.0.0:4000/chat/completions' \
--header 'Content-Type: application/json' \
--data '{
"model": "gpt-3.5-turbo",
"messages": [
{
"role": "user",
"content": "what llm are you"
}
]
}'

3. Check Logging Tool + Spend Logs

Logging Tool

Spend Logs

Redacting UserAPIKeyInfoโ€‹

Redact information about the user api key (hashed token, user_id, team id, etc.), from logs.

Currently supported for Langfuse, OpenTelemetry, Logfire, ArizeAI logging.

litellm_settings: 
callbacks: ["langfuse"]
redact_user_api_key_info: true

Disable Message Redactionโ€‹

If you have litellm.turn_on_message_logging turned on, you can override it for specific requests by setting a request header LiteLLM-Disable-Message-Redaction: true.

curl --location 'http://0.0.0.0:4000/chat/completions' \
--header 'Content-Type: application/json' \
--header 'LiteLLM-Disable-Message-Redaction: true' \
--data '{
"model": "gpt-3.5-turbo",
"messages": [
{
"role": "user",
"content": "what llm are you"
}
]
}'

Turn off all tracking/loggingโ€‹

For some use cases, you may want to turn off all tracking/logging. You can do this by passing no-log=True in the request body.

info

Disable this by setting global_disable_no_log_param:true in your config.yaml file.

litellm_settings:
global_disable_no_log_param: True
curl -L -X POST 'http://0.0.0.0:4000/v1/chat/completions' \
-H 'Content-Type: application/json' \
-H 'Authorization: Bearer <litellm-api-key>' \
-d '{
"model": "openai/gpt-3.5-turbo",
"messages": [
{
"role": "user",
"content": [
{
"type": "text",
"text": "What'\''s in this image?"
}
]
}
],
"max_tokens": 300,
"no-log": true # ๐Ÿ‘ˆ Key Change
}'

Expected Console Log

LiteLLM.Info: "no-log request, skipping logging"

โœจ Dynamically Disable specific callbacksโ€‹

info

This is an enterprise feature.

Proceed with LiteLLM Enterprise

For some use cases, you may want to disable specific callbacks for a request. You can do this by passing x-litellm-disable-callbacks: <callback_name> in the request headers.

Send the list of callbacks to disable in the request header x-litellm-disable-callbacks.

curl --location 'http://0.0.0.0:4000/chat/completions' \
--header 'Content-Type: application/json' \
--header 'Authorization: Bearer sk-1234' \
--header 'x-litellm-disable-callbacks: langfuse' \
--data '{
"model": "claude-sonnet-4-20250514",
"messages": [
{
"role": "user",
"content": "what llm are you"
}
]
}'

โœจ Conditional Logging by Virtual Keys, Teamsโ€‹

Use this to:

  1. Conditionally enable logging for some virtual keys/teams
  2. Set different logging providers for different virtual keys/teams

๐Ÿ‘‰ Get Started - Team/Key Based Logging

What gets logged?โ€‹

Found under kwargs["standard_logging_object"]. This is a standard payload, logged for every response.

๐Ÿ‘‰ Standard Logging Payload Specification

Langfuseโ€‹

We will use the --config to set litellm.success_callback = ["langfuse"] this will log all successful LLM calls to langfuse. Make sure to set LANGFUSE_PUBLIC_KEY and LANGFUSE_SECRET_KEY in your environment

Step 1 Install langfuse

pip install langfuse>=2.0.0

Step 2: Create a config.yaml file and set litellm_settings: success_callback

model_list:
- model_name: gpt-3.5-turbo
litellm_params:
model: gpt-3.5-turbo
litellm_settings:
success_callback: ["langfuse"]

Step 3: Set required env variables for logging to langfuse

export LANGFUSE_PUBLIC_KEY="pk_kk"
export LANGFUSE_SECRET_KEY="sk_ss"
# Optional, defaults to https://cloud.langfuse.com
export LANGFUSE_HOST="https://xxx.langfuse.com"

Step 4: Start the proxy, make a test request

Start proxy

litellm --config config.yaml --debug

Test Request

litellm --test

Expected output on Langfuse

Logging Metadata to Langfuseโ€‹

Pass metadata as part of the request body

curl --location 'http://0.0.0.0:4000/chat/completions' \
--header 'Content-Type: application/json' \
--data '{
"model": "gpt-3.5-turbo",
"messages": [
{
"role": "user",
"content": "what llm are you"
}
],
"metadata": {
"generation_name": "ishaan-test-generation",
"generation_id": "gen-id22",
"trace_id": "trace-id22",
"trace_user_id": "user-id2"
}
}'

Custom Tagsโ€‹

Set tags as part of your request body

import openai
client = openai.OpenAI(
api_key="sk-1234",
base_url="http://0.0.0.0:4000"
)

response = client.chat.completions.create(
model="llama3",
messages = [
{
"role": "user",
"content": "this is a test request, write a short poem"
}
],
user="palantir",
extra_body={
"metadata": {
"tags": ["jobID:214590dsff09fds", "taskName:run_page_classification"]
}
}
)

print(response)

LiteLLM Tags - cache_hit, cache_keyโ€‹

Use this if you want to control which LiteLLM-specific fields are logged as tags by the LiteLLM proxy. By default LiteLLM Proxy logs no LiteLLM-specific fields

LiteLLM specific fieldDescriptionExample Value
cache_hitIndicates whether a cache hit occurred (True) or not (False)true, false
cache_keyThe Cache key used for this requestd2b758c****
proxy_base_urlThe base URL for the proxy server, the value of env var PROXY_BASE_URL on your serverhttps://proxy.example.com
user_api_key_aliasAn alias for the LiteLLM Virtual Key.prod-app1
user_api_key_user_idThe unique ID associated with a user's API key.user_123, user_456
user_api_key_user_emailThe email associated with a user's API key.user@example.com, admin@example.com
user_api_key_team_aliasAn alias for a team associated with an API key.team_alpha, dev_team

Usage

Specify langfuse_default_tags to control what litellm fields get logged on Langfuse

Example config.yaml

model_list:
- model_name: gpt-4
litellm_params:
model: openai/fake
api_key: fake-key
api_base: https://exampleopenaiendpoint-production.up.railway.app/

litellm_settings:
success_callback: ["langfuse"]

# ๐Ÿ‘‡ Key Change
langfuse_default_tags: ["cache_hit", "cache_key", "proxy_base_url", "user_api_key_alias", "user_api_key_user_id", "user_api_key_user_email", "user_api_key_team_alias", "semantic-similarity", "proxy_base_url"]

View POST sent from LiteLLM to providerโ€‹

Use this when you want to view the RAW curl request sent from LiteLLM to the LLM API

Pass metadata as part of the request body

curl --location 'http://0.0.0.0:4000/chat/completions' \
--header 'Content-Type: application/json' \
--data '{
"model": "gpt-3.5-turbo",
"messages": [
{
"role": "user",
"content": "what llm are you"
}
],
"metadata": {
"log_raw_request": true
}
}'

Expected Output on Langfuse

You will see raw_request in your Langfuse Metadata. This is the RAW CURL command sent from LiteLLM to your LLM API provider

OpenTelemetryโ€‹

info

[Optional] Customize OTEL Service Name and OTEL TRACER NAME by setting the following variables in your environment

OTEL_TRACER_NAME=<your-trace-name>     # default="litellm"
OTEL_SERVICE_NAME=<your-service-name>` # default="litellm"

Step 1: Set callbacks and env vars

Add the following to your env

OTEL_EXPORTER="console"

Add otel as a callback on your litellm_config.yaml

litellm_settings:
callbacks: ["otel"]

Step 2: Start the proxy, make a test request

Start proxy

litellm --config config.yaml --detailed_debug

Test Request

curl --location 'http://0.0.0.0:4000/chat/completions' \
--header 'Content-Type: application/json' \
--data ' {
"model": "gpt-3.5-turbo",
"messages": [
{
"role": "user",
"content": "what llm are you"
}
]
}'

Step 3: Expect to see the following logged on your server logs / console

This is the Span from OTEL Logging

{
"name": "litellm-acompletion",
"context": {
"trace_id": "0x8d354e2346060032703637a0843b20a3",
"span_id": "0xd8d3476a2eb12724",
"trace_state": "[]"
},
"kind": "SpanKind.INTERNAL",
"parent_id": null,
"start_time": "2024-06-04T19:46:56.415888Z",
"end_time": "2024-06-04T19:46:56.790278Z",
"status": {
"status_code": "OK"
},
"attributes": {
"model": "llama3-8b-8192"
},
"events": [],
"links": [],
"resource": {
"attributes": {
"service.name": "litellm"
},
"schema_url": ""
}
}

** ๐ŸŽ‰ Expect to see this trace logged in your OTEL collector**

Redacting Messages, Response Contentโ€‹

Set message_logging=False for otel, no messages / response will be logged

litellm_settings:
callbacks: ["otel"]

## ๐Ÿ‘‡ Key Change
callback_settings:
otel:
message_logging: False

Traceparent Headerโ€‹

Context propagation across Services Traceparent HTTP Headerโ€‹

โ“ Use this when you want to pass information about the incoming request in a distributed tracing system

โœ… Key change: Pass the traceparent header in your requests. Read more about traceparent headers here

traceparent: 00-80e1afed08e019fc1110464cfa66635c-7a085853722dc6d2-01

Example Usage

  1. Make Request to LiteLLM Proxy with traceparent header
import openai
import uuid

client = openai.OpenAI(api_key="sk-1234", base_url="http://0.0.0.0:4000")
example_traceparent = f"00-80e1afed08e019fc1110464cfa66635c-02e80198930058d4-01"
extra_headers = {
"traceparent": example_traceparent
}
_trace_id = example_traceparent.split("-")[1]

print("EXTRA HEADERS: ", extra_headers)
print("Trace ID: ", _trace_id)

response = client.chat.completions.create(
model="llama3",
messages=[
{"role": "user", "content": "this is a test request, write a short poem"}
],
extra_headers=extra_headers,
)

print(response)
# EXTRA HEADERS:  {'traceparent': '00-80e1afed08e019fc1110464cfa66635c-02e80198930058d4-01'}
# Trace ID: 80e1afed08e019fc1110464cfa66635c
  1. Lookup Trace ID on OTEL Logger

Search for Trace=80e1afed08e019fc1110464cfa66635c on your OTEL Collector

Forwarding Traceparent HTTP Header to LLM APIsโ€‹

Use this if you want to forward the traceparent headers to your self hosted LLMs like vLLM

Set forward_traceparent_to_llm_provider: True in your config.yaml. This will forward the traceparent header to your LLM API

warning

Only use this for self hosted LLMs, this can cause Bedrock, VertexAI calls to fail

litellm_settings:
forward_traceparent_to_llm_provider: True

Google Cloud Storage Bucketsโ€‹

Log LLM Logs to Google Cloud Storage Buckets

info

โœจ This is an Enterprise only feature Get Started with Enterprise here

PropertyDetails
DescriptionLog LLM Input/Output to cloud storage buckets
Load Test BenchmarksBenchmarks
Google Docs on Cloud StorageGoogle Cloud Storage

Usageโ€‹

  1. Add gcs_bucket to LiteLLM Config.yaml
model_list:
- litellm_params:
api_base: https://exampleopenaiendpoint-production.up.railway.app/
api_key: my-fake-key
model: openai/my-fake-model
model_name: fake-openai-endpoint

litellm_settings:
callbacks: ["gcs_bucket"] # ๐Ÿ‘ˆ KEY CHANGE # ๐Ÿ‘ˆ KEY CHANGE
  1. Set required env variables
GCS_BUCKET_NAME="<your-gcs-bucket-name>"
GCS_PATH_SERVICE_ACCOUNT="/Users/ishaanjaffer/Downloads/adroit-crow-413218-a956eef1a2a8.json" # Add path to service account.json
  1. Start Proxy
litellm --config /path/to/config.yaml
  1. Test it!
curl --location 'http://0.0.0.0:4000/chat/completions' \
--header 'Content-Type: application/json' \
--data ' {
"model": "fake-openai-endpoint",
"messages": [
{
"role": "user",
"content": "what llm are you"
}
],
}
'

Expected Logs on GCS Bucketsโ€‹

Fields Logged on GCS Bucketsโ€‹

The standard logging object is logged on GCS Bucket

Getting service_account.json from Google Cloud Consoleโ€‹

  1. Go to Google Cloud Console
  2. Search for IAM & Admin
  3. Click on Service Accounts
  4. Select a Service Account
  5. Click on 'Keys' -> Add Key -> Create New Key -> JSON
  6. Save the JSON file and add the path to GCS_PATH_SERVICE_ACCOUNT

Google Cloud Storage - PubSub Topicโ€‹

Log LLM Logs/SpendLogs to Google Cloud Storage PubSub Topic

info

โœจ This is an Enterprise only feature Get Started with Enterprise here

PropertyDetails
DescriptionLog LiteLLM SpendLogs Table to Google Cloud Storage PubSub Topic

When to use gcs_pubsub?

  • If your LiteLLM Database has crossed 1M+ spend logs and you want to send SpendLogs to a PubSub Topic that can be consumed by GCS BigQuery

Usageโ€‹

  1. Add gcs_pubsub to LiteLLM Config.yaml
model_list:
- litellm_params:
api_base: https://exampleopenaiendpoint-production.up.railway.app/
api_key: my-fake-key
model: openai/my-fake-model
model_name: fake-openai-endpoint

litellm_settings:
callbacks: ["gcs_pubsub"] # ๐Ÿ‘ˆ KEY CHANGE # ๐Ÿ‘ˆ KEY CHANGE
  1. Set required env variables
GCS_PUBSUB_TOPIC_ID="litellmDB"
GCS_PUBSUB_PROJECT_ID="reliableKeys"
  1. Start Proxy
litellm --config /path/to/config.yaml
  1. Test it!
curl --location 'http://0.0.0.0:4000/chat/completions' \
--header 'Content-Type: application/json' \
--data ' {
"model": "fake-openai-endpoint",
"messages": [
{
"role": "user",
"content": "what llm are you"
}
],
}
'

Deepevalโ€‹

LiteLLM supports logging on Confidential AI (The Deepeval Platform):

Usage:โ€‹

  1. Add deepeval in the LiteLLM config.yaml
model_list:
- model_name: gpt-4o
litellm_params:
model: gpt-4o
litellm_settings:
success_callback: ["deepeval"]
failure_callback: ["deepeval"]
  1. Set your environment variables in .env file.
CONFIDENT_API_KEY=<your-api-key>
info

You can obtain your CONFIDENT_API_KEY by logging into Confident AI platform.

  1. Start your proxy server:
litellm --config config.yaml --debug
  1. Make a request:
curl -X POST 'http://0.0.0.0:4000/chat/completions' \
-H 'Content-Type: application/json' \
-H 'Authorization: Bearer sk-1234' \
-d '{
"model": "gpt-3.5-turbo",
"messages": [
{
"role": "system",
"content": "You are a helpful math tutor. Guide the user through the solution step by step."
},
{
"role": "user",
"content": "how can I solve 8x + 7 = -23"
}
]
}'
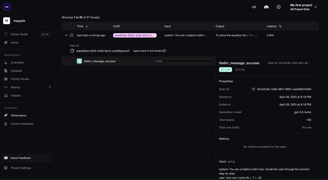
  1. Check trace on platform:

s3 Bucketsโ€‹

We will use the --config to set

  • litellm.success_callback = ["s3"]

This will log all successful LLM calls to s3 Bucket

Step 1 Set AWS Credentials in .env

AWS_ACCESS_KEY_ID = ""
AWS_SECRET_ACCESS_KEY = ""
AWS_REGION_NAME = ""

Step 2: Create a config.yaml file and set litellm_settings: success_callback

model_list:
- model_name: gpt-3.5-turbo
litellm_params:
model: gpt-3.5-turbo
litellm_settings:
success_callback: ["s3_v2"]
s3_callback_params:
s3_bucket_name: logs-bucket-litellm # AWS Bucket Name for S3
s3_region_name: us-west-2 # AWS Region Name for S3
s3_aws_access_key_id: os.environ/AWS_ACCESS_KEY_ID # us os.environ/<variable name> to pass environment variables. This is AWS Access Key ID for S3
s3_aws_secret_access_key: os.environ/AWS_SECRET_ACCESS_KEY # AWS Secret Access Key for S3
s3_path: my-test-path # [OPTIONAL] set path in bucket you want to write logs to
s3_endpoint_url: https://s3.amazonaws.com # [OPTIONAL] S3 endpoint URL, if you want to use Backblaze/cloudflare s3 buckets

Step 3: Start the proxy, make a test request

Start proxy

litellm --config config.yaml --debug

Test Request

curl --location 'http://0.0.0.0:4000/chat/completions' \
--header 'Content-Type: application/json' \
--data ' {
"model": "Azure OpenAI GPT-4 East",
"messages": [
{
"role": "user",
"content": "what llm are you"
}
]
}'

Your logs should be available on the specified s3 Bucket

Team Alias Prefix in Object Keyโ€‹

This is a preview feature

You can add the team alias to the object key by setting the team_alias in the config.yaml file. This will prefix the object key with the team alias.

litellm_settings:
callbacks: ["s3_v2"]
enable_preview_features: true
s3_callback_params:
s3_bucket_name: logs-bucket-litellm
s3_region_name: us-west-2
s3_aws_access_key_id: os.environ/AWS_ACCESS_KEY_ID
s3_aws_secret_access_key: os.environ/AWS_SECRET_ACCESS_KEY
s3_path: my-test-path
s3_endpoint_url: https://s3.amazonaws.com
s3_use_team_prefix: true

On s3 bucket, you will see the object key as my-test-path/my-team-alias/...

AWS SQSโ€‹

PropertyDetails
DescriptionLog LLM Input/Output to AWS SQS Queue
AWS Docs on SQSAWS SQS
Fields Logged to SQSLiteLLM Standard Logging Payload is logged for each LLM call

Log LLM Logs to AWS Simple Queue Service (SQS)

We will use the litellm --config to set

  • litellm.callbacks = ["aws_sqs"]

This will log all successful LLM calls to AWS SQS Queue

Step 1 Set AWS Credentials in .env

AWS_ACCESS_KEY_ID = ""
AWS_SECRET_ACCESS_KEY = ""
AWS_REGION_NAME = ""

Step 2: Create a config.yaml file and set litellm_settings: callbacks

model_list:
- model_name: gpt-4o
litellm_params:
model: gpt-4o

litellm_settings:
callbacks: ["aws_sqs"]

aws_sqs_callback_params:
# --- ๐Ÿงฑ Required Parameters ---
sqs_queue_url: https://sqs.us-west-2.amazonaws.com/123456789012/my-queue
# The AWS SQS Queue URL to which LiteLLM will send log events.

sqs_region_name: us-west-2
# AWS Region for your SQS queue (e.g., us-east-1, eu-central-1, etc.)

# --- Logging Controls ---
sqs_strip_base64_files: true
# If true, LiteLLM will remove or redact base64-encoded binary data (e.g., PDFs, images, audio)
# from logged messages to avoid large payloads. SQS has a 1 MB payload size limit.

Step 3: Start the proxy, make a test request

Start proxy

litellm --config config.yaml --debug

Test Request

curl --location 'http://0.0.0.0:4000/chat/completions' \
--header 'Content-Type: application/json' \
--data ' {
"model": "gpt-4o",
"messages": [
{
"role": "user",
"content": "what llm are you"
}
]
}'

Azure Blob Storageโ€‹

Log LLM Logs to Azure Data Lake Storage

info

โœจ This is an Enterprise only feature Get Started with Enterprise here

PropertyDetails
DescriptionLog LLM Input/Output to Azure Blob Storage (Bucket)
Azure Docs on Data Lake StorageAzure Data Lake Storage

Usageโ€‹

  1. Add azure_storage to LiteLLM Config.yaml
model_list:
- model_name: fake-openai-endpoint
litellm_params:
model: openai/fake
api_key: fake-key
api_base: https://exampleopenaiendpoint-production.up.railway.app/

litellm_settings:
callbacks: ["azure_storage"] # ๐Ÿ‘ˆ KEY CHANGE # ๐Ÿ‘ˆ KEY CHANGE
  1. Set required env variables
# Required Environment Variables for Azure Storage
AZURE_STORAGE_ACCOUNT_NAME="litellm2" # The name of the Azure Storage Account to use for logging
AZURE_STORAGE_FILE_SYSTEM="litellm-logs" # The name of the Azure Storage File System to use for logging. (Typically the Container name)

# Authentication Variables
# Option 1: Use Storage Account Key
AZURE_STORAGE_ACCOUNT_KEY="xxxxxxxxxxxxxxxxxxxxxxxxxxxxxxxxxxxxxxxxxxxxxxxxxxxxxxxxxxxxxxxx" # The Azure Storage Account Key to use for Authentication

# Option 2: Use Tenant ID + Client ID + Client Secret
AZURE_STORAGE_TENANT_ID="985efd7cxxxxxxxxxx" # The Application Tenant ID to use for Authentication
AZURE_STORAGE_CLIENT_ID="abe66585xxxxxxxxxx" # The Application Client ID to use for Authentication
AZURE_STORAGE_CLIENT_SECRET="uMS8Qxxxxxxxxxx" # The Application Client Secret to use for Authentication
  1. Start Proxy
litellm --config /path/to/config.yaml
  1. Test it!
curl --location 'http://0.0.0.0:4000/chat/completions' \
--header 'Content-Type: application/json' \
--data ' {
"model": "fake-openai-endpoint",
"messages": [
{
"role": "user",
"content": "what llm are you"
}
],
}
'

Expected Logs on Azure Data Lake Storageโ€‹

Fields Logged on Azure Data Lake Storageโ€‹

The standard logging object is logged on Azure Data Lake Storage

Datadogโ€‹

๐Ÿ‘‰ Go here for using Datadog LLM Observability with LiteLLM Proxy

Lunaryโ€‹

Step1: Install dependencies and set your environment variablesโ€‹

Install the dependencies

pip install litellm lunary

Get you Lunary public key from from https://app.lunary.ai/settings

export LUNARY_PUBLIC_KEY="<your-public-key>"

Step 2: Create a config.yaml and set lunary callbacksโ€‹

model_list:
- model_name: "*"
litellm_params:
model: "*"
litellm_settings:
success_callback: ["lunary"]
failure_callback: ["lunary"]

Step 3: Start the LiteLLM proxyโ€‹

litellm --config config.yaml

Step 4: Make a requestโ€‹

curl -X POST 'http://0.0.0.0:4000/chat/completions' \
-H 'Content-Type: application/json' \
-d '{
"model": "gpt-4o",
"messages": [
{
"role": "system",
"content": "You are a helpful math tutor. Guide the user through the solution step by step."
},
{
"role": "user",
"content": "how can I solve 8x + 7 = -23"
}
]
}'

MLflowโ€‹

๐Ÿ‘‰ Follow the tutorial here to get started with mlflow on LiteLLM Proxy Server

Custom Callback Class [Async]โ€‹

Use this when you want to run custom callbacks in python

Step 1 - Create your custom litellm callback classโ€‹

We use litellm.integrations.custom_logger for this, more details about litellm custom callbacks here

Define your custom callback class in a python file.

Here's an example custom logger for tracking key, user, model, prompt, response, tokens, cost. We create a file called custom_callbacks.py and initialize proxy_handler_instance

from litellm.integrations.custom_logger import CustomLogger
import litellm

# This file includes the custom callbacks for LiteLLM Proxy
# Once defined, these can be passed in proxy_config.yaml
class MyCustomHandler(CustomLogger):
def log_pre_api_call(self, model, messages, kwargs):
print(f"Pre-API Call")

def log_post_api_call(self, kwargs, response_obj, start_time, end_time):
print(f"Post-API Call")

def log_success_event(self, kwargs, response_obj, start_time, end_time):
print("On Success")

def log_failure_event(self, kwargs, response_obj, start_time, end_time):
print(f"On Failure")

async def async_log_success_event(self, kwargs, response_obj, start_time, end_time):
print(f"On Async Success!")
# log: key, user, model, prompt, response, tokens, cost
# Access kwargs passed to litellm.completion()
model = kwargs.get("model", None)
messages = kwargs.get("messages", None)
user = kwargs.get("user", None)

# Access litellm_params passed to litellm.completion(), example access `metadata`
litellm_params = kwargs.get("litellm_params", {})
metadata = litellm_params.get("metadata", {}) # headers passed to LiteLLM proxy, can be found here

# Calculate cost using litellm.completion_cost()
cost = litellm.completion_cost(completion_response=response_obj)
response = response_obj
# tokens used in response
usage = response_obj["usage"]

print(
f"""
Model: {model},
Messages: {messages},
User: {user},
Usage: {usage},
Cost: {cost},
Response: {response}
Proxy Metadata: {metadata}
"""
)
return

async def async_log_failure_event(self, kwargs, response_obj, start_time, end_time):
try:
print(f"On Async Failure !")
print("\nkwargs", kwargs)
# Access kwargs passed to litellm.completion()
model = kwargs.get("model", None)
messages = kwargs.get("messages", None)
user = kwargs.get("user", None)

# Access litellm_params passed to litellm.completion(), example access `metadata`
litellm_params = kwargs.get("litellm_params", {})
metadata = litellm_params.get("metadata", {}) # headers passed to LiteLLM proxy, can be found here

# Access Exceptions & Traceback
exception_event = kwargs.get("exception", None)
traceback_event = kwargs.get("traceback_exception", None)

# Calculate cost using litellm.completion_cost()
cost = litellm.completion_cost(completion_response=response_obj)
print("now checking response obj")

print(
f"""
Model: {model},
Messages: {messages},
User: {user},
Cost: {cost},
Response: {response_obj}
Proxy Metadata: {metadata}
Exception: {exception_event}
Traceback: {traceback_event}
"""
)
except Exception as e:
print(f"Exception: {e}")

proxy_handler_instance = MyCustomHandler()

# Set litellm.callbacks = [proxy_handler_instance] on the proxy
# need to set litellm.callbacks = [proxy_handler_instance] # on the proxy

Step 2 - Pass your custom callback class in config.yamlโ€‹

We pass the custom callback class defined in Step1 to the config.yaml. Set callbacks to python_filename.logger_instance_name

In the config below, we pass

  • python_filename: custom_callbacks.py
  • logger_instance_name: proxy_handler_instance. This is defined in Step 1

callbacks: custom_callbacks.proxy_handler_instance

model_list:
- model_name: gpt-3.5-turbo
litellm_params:
model: gpt-3.5-turbo

litellm_settings:
callbacks: custom_callbacks.proxy_handler_instance # sets litellm.callbacks = [proxy_handler_instance]

Step 2b - Loading Custom Callbacks from S3/GCS (Alternative)โ€‹

Instead of using local Python files, you can load custom callbacks directly from S3 or GCS buckets. This is useful for centralized callback management or when deploying in containerized environments.

URL Format:

  • S3: s3://bucket-name/module_name.instance_name
  • GCS: gcs://bucket-name/module_name.instance_name

Example - Loading from S3:

Let's say you have a file custom_callbacks.py stored in your S3 bucket litellm-proxy with the following content:

# custom_callbacks.py (stored in S3)
from litellm.integrations.custom_logger import CustomLogger
import litellm

class MyCustomHandler(CustomLogger):
async def async_log_success_event(self, kwargs, response_obj, start_time, end_time):
print(f"Custom UI SSO callback executed!")
# Your custom logic here

async def async_log_failure_event(self, kwargs, response_obj, start_time, end_time):
print(f"Custom UI SSO failure callback!")
# Your failure handling logic

# Instance that will be loaded by LiteLLM
custom_handler = MyCustomHandler()

Configuration:

model_list:
- model_name: gpt-3.5-turbo
litellm_params:
model: gpt-3.5-turbo

litellm_settings:
callbacks: ["s3://litellm-proxy/custom_callbacks.custom_handler"]

Example - Loading from GCS:

model_list:
- model_name: gpt-3.5-turbo
litellm_params:
model: gpt-3.5-turbo

litellm_settings:
callbacks: ["gcs://my-gcs-bucket/custom_callbacks.custom_handler"]

How it works:

  1. LiteLLM detects the S3/GCS URL prefix
  2. Downloads the Python file to a temporary location
  3. Loads the module and extracts the specified instance
  4. Cleans up the temporary file
  5. Uses the callback instance for logging

This approach allows you to:

  • Centrally manage callback files across multiple proxy instances
  • Share callbacks across different environments
  • Version control callback files in cloud storage

Step 3 - Start proxy + test requestโ€‹

litellm --config proxy_config.yaml
curl --location 'http://0.0.0.0:4000/chat/completions' \
--header 'Authorization: Bearer sk-1234' \
--data ' {
"model": "gpt-3.5-turbo",
"messages": [
{
"role": "user",
"content": "good morning good sir"
}
],
"user": "ishaan-app",
"temperature": 0.2
}'

Resulting Log on Proxyโ€‹

On Success
Model: gpt-3.5-turbo,
Messages: [{'role': 'user', 'content': 'good morning good sir'}],
User: ishaan-app,
Usage: {'completion_tokens': 10, 'prompt_tokens': 11, 'total_tokens': 21},
Cost: 3.65e-05,
Response: {'id': 'chatcmpl-8S8avKJ1aVBg941y5xzGMSKrYCMvN', 'choices': [{'finish_reason': 'stop', 'index': 0, 'message': {'content': 'Good morning! How can I assist you today?', 'role': 'assistant'}}], 'created': 1701716913, 'model': 'gpt-3.5-turbo-0613', 'object': 'chat.completion', 'system_fingerprint': None, 'usage': {'completion_tokens': 10, 'prompt_tokens': 11, 'total_tokens': 21}}
Proxy Metadata: {'user_api_key': None, 'headers': Headers({'host': '0.0.0.0:4000', 'user-agent': 'curl/7.88.1', 'accept': '*/*', 'authorization': 'Bearer sk-1234', 'content-length': '199', 'content-type': 'application/x-www-form-urlencoded'}), 'model_group': 'gpt-3.5-turbo', 'deployment': 'gpt-3.5-turbo-ModelID-gpt-3.5-turbo'}

Logging Proxy Request Object, Header, Urlโ€‹

Here's how you can access the url, headers, request body sent to the proxy for each request

class MyCustomHandler(CustomLogger):
async def async_log_success_event(self, kwargs, response_obj, start_time, end_time):
print(f"On Async Success!")

litellm_params = kwargs.get("litellm_params", None)
proxy_server_request = litellm_params.get("proxy_server_request")
print(proxy_server_request)

Expected Output

{
"url": "http://testserver/chat/completions",
"method": "POST",
"headers": {
"host": "testserver",
"accept": "*/*",
"accept-encoding": "gzip, deflate",
"connection": "keep-alive",
"user-agent": "testclient",
"authorization": "Bearer None",
"content-length": "105",
"content-type": "application/json"
},
"body": {
"model": "Azure OpenAI GPT-4 Canada",
"messages": [
{
"role": "user",
"content": "hi"
}
],
"max_tokens": 10
}
}

Logging model_info set in config.yamlโ€‹

Here is how to log the model_info set in your proxy config.yaml. Information on setting model_info on config.yaml

class MyCustomHandler(CustomLogger):
async def async_log_success_event(self, kwargs, response_obj, start_time, end_time):
print(f"On Async Success!")

litellm_params = kwargs.get("litellm_params", None)
model_info = litellm_params.get("model_info")
print(model_info)

Expected Output

{'mode': 'embedding', 'input_cost_per_token': 0.002}
Logging responses from proxyโ€‹

Both /chat/completions and /embeddings responses are available as response_obj

Note: for /chat/completions, both stream=True and non stream responses are available as response_obj

class MyCustomHandler(CustomLogger):
async def async_log_success_event(self, kwargs, response_obj, start_time, end_time):
print(f"On Async Success!")
print(response_obj)

Expected Output /chat/completion [for both stream and non-stream responses]

ModelResponse(
id='chatcmpl-8Tfu8GoMElwOZuj2JlHBhNHG01PPo',
choices=[
Choices(
finish_reason='stop',
index=0,
message=Message(
content='As an AI language model, I do not have a physical body and therefore do not possess any degree or educational qualifications. My knowledge and abilities come from the programming and algorithms that have been developed by my creators.',
role='assistant'
)
)
],
created=1702083284,
model='chatgpt-v-2',
object='chat.completion',
system_fingerprint=None,
usage=Usage(
completion_tokens=42,
prompt_tokens=5,
total_tokens=47
)
)

Expected Output /embeddings

{
'model': 'ada',
'data': [
{
'embedding': [
-0.035126980394124985, -0.020624293014407158, -0.015343423001468182,
-0.03980357199907303, -0.02750781551003456, 0.02111034281551838,
-0.022069307044148445, -0.019442008808255196, -0.00955679826438427,
-0.013143060728907585, 0.029583381488919258, -0.004725852981209755,
-0.015198921784758568, -0.014069183729588985, 0.00897879246622324,
0.01521205808967352,
# ... (truncated for brevity)
]
}
]
}

Custom Callback APIs [Async]โ€‹

Send LiteLLM logs to a custom API endpoint

info

This is an Enterprise only feature Get Started with Enterprise here

PropertyDetails
DescriptionLog LLM Input/Output to a custom API endpoint
Logged PayloadList[StandardLoggingPayload] LiteLLM logs a list of StandardLoggingPayload objects to your endpoint

Use this if you:

  • Want to use custom callbacks written in a non Python programming language
  • Want your callbacks to run on a different microservice

Usageโ€‹

  1. Set success_callback: ["generic_api"] on litellm config.yaml
litellm config.yaml
model_list:
- model_name: openai/gpt-4o
litellm_params:
model: openai/gpt-4o
api_key: os.environ/OPENAI_API_KEY

litellm_settings:
success_callback: ["generic_api"]
  1. Set Environment Variables for the custom API endpoint
Environment VariableDetailsRequired
GENERIC_LOGGER_ENDPOINTThe endpoint + route we should send callback logs toYes
GENERIC_LOGGER_HEADERSOptional: Set headers to be sent to the custom API endpointNo, this is optional
.env
GENERIC_LOGGER_ENDPOINT="https://webhook-test.com/30343bc33591bc5e6dc44217ceae3e0a"


# Optional: Set headers to be sent to the custom API endpoint
GENERIC_LOGGER_HEADERS="Authorization=Bearer <your-api-key>"
# if multiple headers, separate by commas
GENERIC_LOGGER_HEADERS="Authorization=Bearer <your-api-key>,X-Custom-Header=custom-header-value"
  1. Start the proxy
litellm --config /path/to/config.yaml
  1. Make a test request
curl -i --location 'http://0.0.0.0:4000/chat/completions' \
--header 'Content-Type: application/json' \
--header 'Authorization: Bearer sk-1234' \
--data '{
"model": "openai/gpt-4o",
"messages": [
{
"role": "user",
"content": "what llm are you"
}
]
}'

Langsmithโ€‹

  1. Set success_callback: ["langsmith"] on litellm config.yaml

If you're using a custom LangSmith instance, you can set the LANGSMITH_BASE_URL environment variable to point to your instance.

litellm_settings:
success_callback: ["langsmith"]

environment_variables:
LANGSMITH_API_KEY: "lsv2_pt_xxxxxxxx"
LANGSMITH_PROJECT: "litellm-proxy"

LANGSMITH_BASE_URL: "https://api.smith.langchain.com" # (Optional - only needed if you have a custom Langsmith instance)
  1. Start Proxy
litellm --config /path/to/config.yaml
  1. Test it!
curl --location 'http://0.0.0.0:4000/chat/completions' \
--header 'Content-Type: application/json' \
--data ' {
"model": "fake-openai-endpoint",
"messages": [
{
"role": "user",
"content": "Hello, Claude gm!"
}
],
}
'

Expect to see your log on Langfuse

Arize AIโ€‹

  1. Set success_callback: ["arize"] on litellm config.yaml
model_list:
- model_name: gpt-4
litellm_params:
model: openai/fake
api_key: fake-key
api_base: https://exampleopenaiendpoint-production.up.railway.app/

litellm_settings:
callbacks: ["arize"]

environment_variables:
ARIZE_SPACE_KEY: "d0*****"
ARIZE_API_KEY: "141a****"
ARIZE_ENDPOINT: "https://otlp.arize.com/v1" # OPTIONAL - your custom arize GRPC api endpoint
ARIZE_HTTP_ENDPOINT: "https://otlp.arize.com/v1" # OPTIONAL - your custom arize HTTP api endpoint. Set either this or ARIZE_ENDPOINT
  1. Start Proxy
litellm --config /path/to/config.yaml
  1. Test it!
curl --location 'http://0.0.0.0:4000/chat/completions' \
--header 'Content-Type: application/json' \
--data ' {
"model": "fake-openai-endpoint",
"messages": [
{
"role": "user",
"content": "Hello, Claude gm!"
}
],
}
'

Expect to see your log on Langfuse

Langtraceโ€‹

  1. Set success_callback: ["langtrace"] on litellm config.yaml
model_list:
- model_name: gpt-4
litellm_params:
model: openai/fake
api_key: fake-key
api_base: https://exampleopenaiendpoint-production.up.railway.app/

litellm_settings:
callbacks: ["langtrace"]

environment_variables:
LANGTRACE_API_KEY: "141a****"
  1. Start Proxy
litellm --config /path/to/config.yaml
  1. Test it!
curl --location 'http://0.0.0.0:4000/chat/completions' \
--header 'Content-Type: application/json' \
--data ' {
"model": "fake-openai-endpoint",
"messages": [
{
"role": "user",
"content": "Hello, Claude gm!"
}
],
}
'

Galileoโ€‹

[BETA]

Log LLM I/O on www.rungalileo.io

info

Beta Integration

Required Env Variables

export GALILEO_BASE_URL=""  # For most users, this is the same as their console URL except with the word 'console' replaced by 'api' (e.g. http://www.console.galileo.myenterprise.com -> http://www.api.galileo.myenterprise.com)
export GALILEO_PROJECT_ID=""
export GALILEO_USERNAME=""
export GALILEO_PASSWORD=""

Quick Startโ€‹

  1. Add to Config.yaml
model_list:
- litellm_params:
api_base: https://exampleopenaiendpoint-production.up.railway.app/
api_key: my-fake-key
model: openai/my-fake-model
model_name: fake-openai-endpoint

litellm_settings:
success_callback: ["galileo"] # ๐Ÿ‘ˆ KEY CHANGE
  1. Start Proxy
litellm --config /path/to/config.yaml
  1. Test it!
curl --location 'http://0.0.0.0:4000/chat/completions' \
--header 'Content-Type: application/json' \
--data ' {
"model": "fake-openai-endpoint",
"messages": [
{
"role": "user",
"content": "what llm are you"
}
],
}
'

๐ŸŽ‰ That's it - Expect to see your Logs on your Galileo Dashboard

OpenMeterโ€‹

Bill customers according to their LLM API usage with OpenMeter

Required Env Variables

# from https://openmeter.cloud
export OPENMETER_API_ENDPOINT="" # defaults to https://openmeter.cloud
export OPENMETER_API_KEY=""
Quick Startโ€‹
  1. Add to Config.yaml
model_list:
- litellm_params:
api_base: https://openai-function-calling-workers.tasslexyz.workers.dev/
api_key: my-fake-key
model: openai/my-fake-model
model_name: fake-openai-endpoint

litellm_settings:
success_callback: ["openmeter"] # ๐Ÿ‘ˆ KEY CHANGE
  1. Start Proxy
litellm --config /path/to/config.yaml
  1. Test it!
curl --location 'http://0.0.0.0:4000/chat/completions' \
--header 'Content-Type: application/json' \
--data ' {
"model": "fake-openai-endpoint",
"messages": [
{
"role": "user",
"content": "what llm are you"
}
],
}
'

DynamoDBโ€‹

We will use the --config to set

  • litellm.success_callback = ["dynamodb"]
  • litellm.dynamodb_table_name = "your-table-name"

This will log all successful LLM calls to DynamoDB

Step 1 Set AWS Credentials in .env

AWS_ACCESS_KEY_ID = ""
AWS_SECRET_ACCESS_KEY = ""
AWS_REGION_NAME = ""

Step 2: Create a config.yaml file and set litellm_settings: success_callback

model_list:
- model_name: gpt-3.5-turbo
litellm_params:
model: gpt-3.5-turbo
litellm_settings:
success_callback: ["dynamodb"]
dynamodb_table_name: your-table-name

Step 3: Start the proxy, make a test request

Start proxy

litellm --config config.yaml --debug

Test Request

curl --location 'http://0.0.0.0:4000/chat/completions' \
--header 'Content-Type: application/json' \
--data ' {
"model": "Azure OpenAI GPT-4 East",
"messages": [
{
"role": "user",
"content": "what llm are you"
}
]
}'

Your logs should be available on DynamoDB

Data Logged to DynamoDB /chat/completionsโ€‹

{
"id": {
"S": "chatcmpl-8W15J4480a3fAQ1yQaMgtsKJAicen"
},
"call_type": {
"S": "acompletion"
},
"endTime": {
"S": "2023-12-15 17:25:58.424118"
},
"messages": {
"S": "[{'role': 'user', 'content': 'This is a test'}]"
},
"metadata": {
"S": "{}"
},
"model": {
"S": "gpt-3.5-turbo"
},
"modelParameters": {
"S": "{'temperature': 0.7, 'max_tokens': 100, 'user': 'ishaan-2'}"
},
"response": {
"S": "ModelResponse(id='chatcmpl-8W15J4480a3fAQ1yQaMgtsKJAicen', choices=[Choices(finish_reason='stop', index=0, message=Message(content='Great! What can I assist you with?', role='assistant'))], created=1702641357, model='gpt-3.5-turbo-0613', object='chat.completion', system_fingerprint=None, usage=Usage(completion_tokens=9, prompt_tokens=11, total_tokens=20))"
},
"startTime": {
"S": "2023-12-15 17:25:56.047035"
},
"usage": {
"S": "Usage(completion_tokens=9, prompt_tokens=11, total_tokens=20)"
},
"user": {
"S": "ishaan-2"
}
}

Data logged to DynamoDB /embeddingsโ€‹

{
"id": {
"S": "4dec8d4d-4817-472d-9fc6-c7a6153eb2ca"
},
"call_type": {
"S": "aembedding"
},
"endTime": {
"S": "2023-12-15 17:25:59.890261"
},
"messages": {
"S": "['hi']"
},
"metadata": {
"S": "{}"
},
"model": {
"S": "text-embedding-ada-002"
},
"modelParameters": {
"S": "{'user': 'ishaan-2'}"
},
"response": {
"S": "EmbeddingResponse(model='text-embedding-ada-002-v2', data=[{'embedding': [-0.03503197431564331, -0.020601635798811913, -0.015375726856291294,
}
}

Sentryโ€‹

If api calls fail (llm/database) you can log those to Sentry:

Step 1 Install Sentry

pip install --upgrade sentry-sdk

Step 2: Save your Sentry_DSN and add litellm_settings: failure_callback

export SENTRY_DSN="your-sentry-dsn"
# Optional: Configure Sentry sampling rates
export SENTRY_API_SAMPLE_RATE="1.0" # Controls what percentage of errors are sent (default: 1.0 = 100%)
export SENTRY_API_TRACE_RATE="1.0" # Controls what percentage of transactions are sampled for performance monitoring (default: 1.0 = 100%)
export SENTRY_ENVIRONMENT="development" # Controls the Sentry Environment (default: production)
model_list:
- model_name: gpt-3.5-turbo
litellm_params:
model: gpt-3.5-turbo
litellm_settings:
# other settings
failure_callback: ["sentry"]
general_settings:
database_url: "my-bad-url" # set a fake url to trigger a sentry exception

Step 3: Start the proxy, make a test request

Start proxy

litellm --config config.yaml --debug

Test Request

litellm --test

Athinaโ€‹

Athina allows you to log LLM Input/Output for monitoring, analytics, and observability.

We will use the --config to set litellm.success_callback = ["athina"] this will log all successful LLM calls to athina

Step 1 Set Athina API key

ATHINA_API_KEY = "your-athina-api-key"

Step 2: Create a config.yaml file and set litellm_settings: success_callback

model_list:
- model_name: gpt-3.5-turbo
litellm_params:
model: gpt-3.5-turbo
litellm_settings:
success_callback: ["athina"]

Step 3: Start the proxy, make a test request

Start proxy

litellm --config config.yaml --debug

Test Request

curl --location 'http://0.0.0.0:4000/chat/completions' \
--header 'Content-Type: application/json' \
--data ' {
"model": "gpt-3.5-turbo",
"messages": [
{
"role": "user",
"content": "which llm are you"
}
]
}'